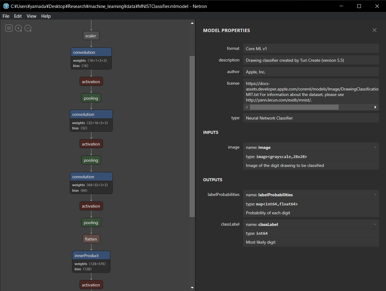
Netron Netron ONNXモデルのグラフ表示等 Reference lutzroeder/netron: Visualizer for neural network, deep learning, and machine learning models 最終更新日: August 14, 2023 作成日: August 14, 2023